Problem
State Street wanted to secure funding for a new pass at their Institutional Investor's portal, so they needed a fully functioning prototype of the UI and asked me to lead the design. One main issue? We couldn't talk to any users. At all. Despite my insistence, I was told they were very valuable clients who shouldn't be approached for interviews or testing. But there's more than one way to get the job done.
Solution
Fortunately for me, I had two Subject Matter Experts with whom I partnered. One of them was a former Institutional Investor himself, and had a lot of the same knowledge we could have gleaned from current clients.
I started with the SME interviews, getting as much information as possible. Once I felt like we had defnied requirements as clearly as possible, and reviewed the previous designs, I decided to review Top Tasks.
Luckily, the SME who used to be an Institutional Investor still had some friends in the industry who we could reach out to. While it wasn't our direct clients, it would have to do. We sent a survey about Top Tasks to them and got some interesting results in return, which helped form the basis of our architecture.
From there, whiteboarding sessions and wireframing were our main focus, iterating on UI ideas in Figma until we got to something we felt was worthy of mocking up.
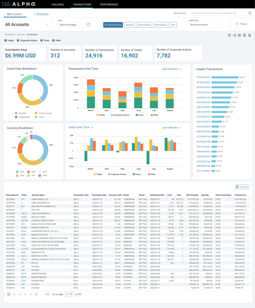
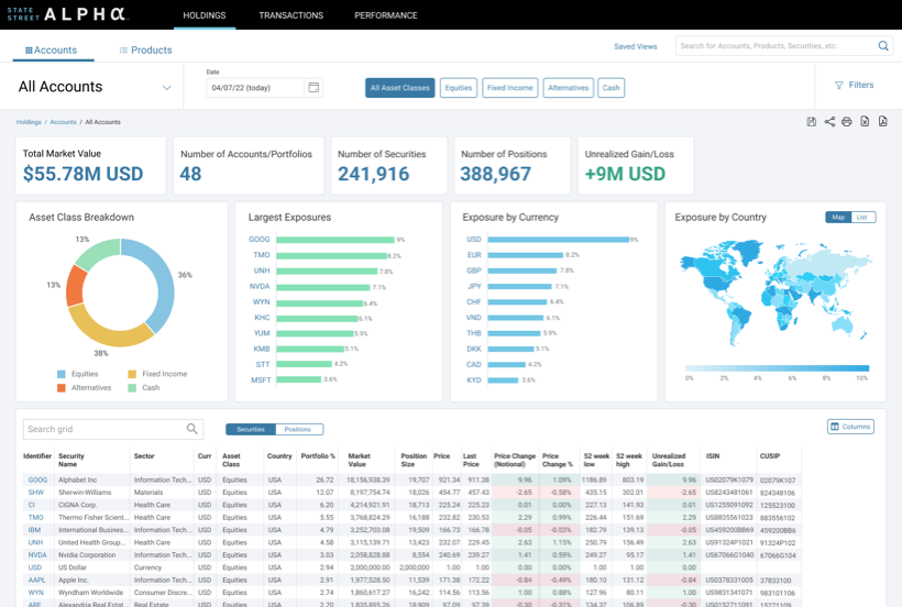
Then, utilizing the early stages of State Street's Nexus Design System, I created multiple versions of the Final UI, ultimately creating a fully functioning prototype. The main SME shared the prototype with his colleagues, getting some valuable user feedback. After 2 rounds of this guerilla-esque testing, we finalized the prototype.
The SMEs presented the designs to senior management, and were successful in securing funding. The portal is scheduled to be built within 6 months of their presentation.

